Table of Contents

2026 Highlights


AI Insights

Intelligence built-in: Advanced AI analysis for system health monitoring

AI-powered drive health analysis compares SMART metrics from installation against current readings, combined with drive specifications, temperature trends, system workload, and reboot history. Identifies degradation trends and potential failures before they occur.

Get AI Insights button AI Health Insights results

Delivers actionable reports with health status, estimated remaining life, and recommended actions.

More AI Insights coming soon for TetherBox health and performance.


Automatic Configuration

Major time-saver: Zero-touch camera setup

TetherBoxes automatically configure camera stream settings (bitrate, codec, profile, framerate, resolution) for optimal performance. Requires compatible camera with native APIs (Hikvision, Lilin, Homaxi and many others) or ONVIF.

Visual indicators highlight configuration issues with clear explanations. "Disable Defaults" toggle available for manual control.


TetherBox Health Monitoring

Proactive detection: Identify problematic units before they fail

Automatically flags units with frequent reboots (>1 in last 2 days) or unstable connections (>1 reconnect in last 2 days) with clear counts and investigation links. Health Reports highlight units requiring attention - frequent reboots suggest UPS issues, frequent reconnects indicate network instability.

Tip: Review your Health Reports to identify units with frequent reboots or unstable connections before they cause service problems.


Health Report Redesign

Clarity at a glance: Organised health reporting for your installations

Health Report email completely redesigned with colour-coded health tables - Critical Issues (red), Noteworthy (orange), Suggestions (blue), and Monitored Devices (purple). Each issue type links directly to the affected resource and relevant help documentation. Includes a comprehensive legend explaining all 19 issue types covering TetherBoxes, cameras, drives, and monitored network devices.

Health Report example


Monitoring Strip for ARCs

Never miss ongoing activity: Smart event workflow for monitoring stations

A new workflow designed for Alarm Receiving Centres (ARCs) and remote monitoring stations. When operators close an event that still has active analytics or motion, instead of disappearing immediately, the event moves to a Monitoring Strip on the right side of the screen - alerting operators to ongoing activity and allowing them to reopen with one click. See the Monitoring Station Operator Guide for the complete workflow.

Monitoring Strip showing closed event with countdown timer

Dramatically fewer events: By keeping events open while activity continues, a single event covers what would previously have generated multiple separate events - sites that showed thousands of events now show hundreds.

Tip: If you'd like your TetherBox professionally monitored by an Alarm Receiving Centre, or want to add police response to your site, contact TetherX Support to discuss options.


ARC Slowdown Diagnostics

Seconds, not hours: Instant root cause analysis for control rooms

New internal diagnostic tooling enables TetherX support to instantly investigate operator-reported slowdowns. In alarm receiving and control room environments, real-time operation is paramount - seconds matter when key holders or police need to be contacted during serious events. Issues that previously took hours or days to diagnose now take seconds.

Operators simply provide a 5-10 minute time window in their local timezone. Diagnostics then analyse rate limiting, temporary IP bans, server errors, TetherBox updates, service health, VPN connectivity, and request patterns across all system layers.

See Q1 2026 release notes for full details on all diagnostic capabilities.


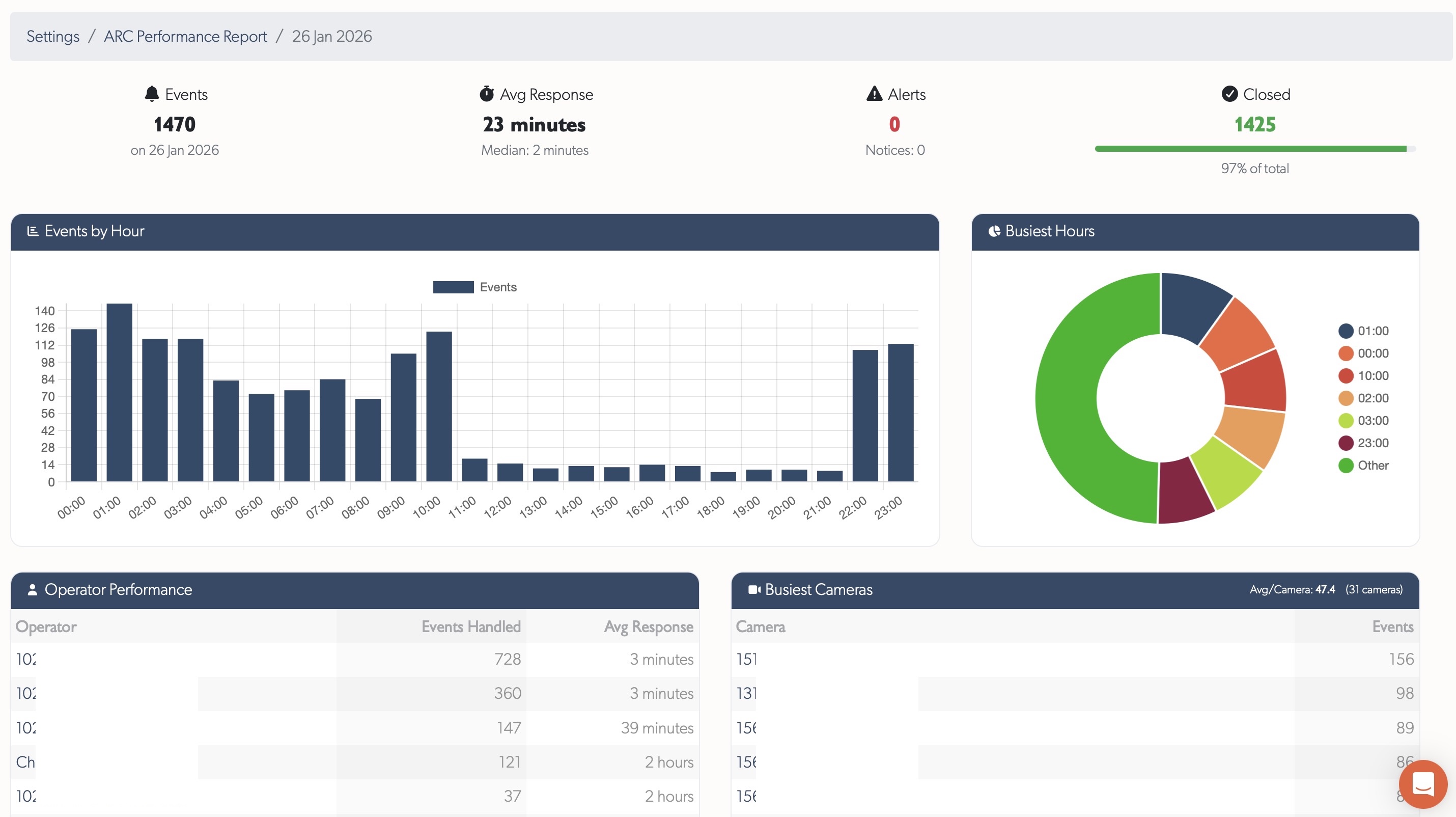
ARC Performance Reports

Actionable insights: Daily metrics for monitoring centre performance

Pre-aggregated daily reports for Alarm Receiving Centres showing event handling, operator performance, and camera activity. Trends page displays 60-day charts for events and response times. Day details show KPIs, hourly breakdowns, operator tables, and busiest cameras with direct links.

ARC Performance Report day details

See ARC Performance Reports for full documentation.


Platform Knowledge Base

Major effort: Full help system migration to integrated platform documentation

Full knowledge base built into the platform - browse Cameras, TetherBoxes, integrations, and troubleshooting without leaving your workflow. Hashtag-based search with instant filtering, contextual help links where needed, and user comments on every article (staff moderated). Submit feature requests, bug reports, device compatibility requests, and offline reports with unique reference numbers for tracking.

Tip: Press ? or click the Help menu to search documentation, browse articles by topic or tag, and submit feature requests or bug reports.


Statistics

Platform

Quarter Commits Lines Added Lines Removed Net Lines
Q1 TBD TBD TBD TBD
Q2 - - - -
Q3 - - - -
Q4 - - - -
Total TBD TBD TBD TBD

Year-end codebase: TBD

TetherBox

Quarter Commits Net Lines
Q1 TBD TBD
Q2 - -
Q3 - -
Q4 - -
Total TBD TBD